Investing. Com is a platform that provides an array of features to an investor/trader, ranging from Stock Screeners, Financial tools, Charts, News, etc.
About Investing. Com
Investing. Com is included in one of the world’s top three ‘Global Financial Website’. Investing. Com was founded in 2007 and was initially named Forexpros. It just provided forex analysis in the initial days. As years passed, the demand for financial websites increases, and in 2012 the company was renamed “Investing. com”. A mobile app was also launched for Android as well as IOS in 2013.
Recently in February 2021, it was ranked 194th as the most popular website by Alexa. Investing. com has also gained a lot of popularity for its features and inclusion of multiple data points all in one place. It not only covers the Global Stock Markets but also Commodities, Bonds, Cryptocurrencies, Futures & Options, and much more.
Features of Investing. com
Investing.com is a compilation of multiple features all under one platform.
The four key parts in which the features are further sub-divided are.
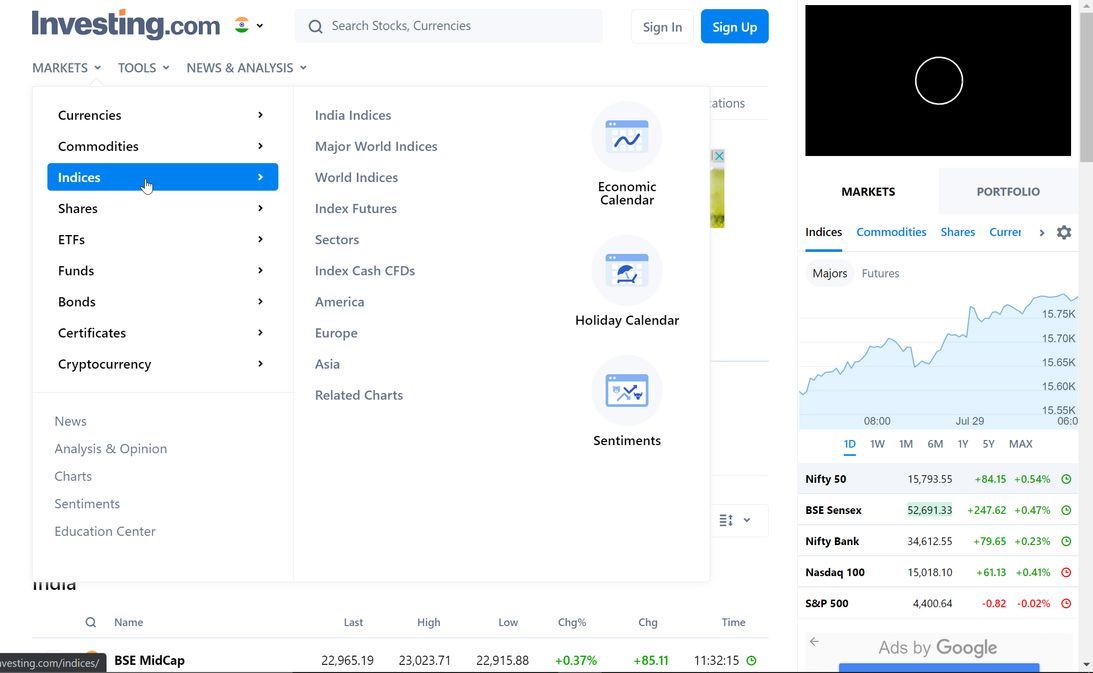
- Markets
- Tools
- Charts
- News & Analysis.
These are the four main parts under which there are many more sub-features. Let’s look at them in detail.
1. Markets
As Investing.com is a global platform, you can get access to live markets of any geography from here. You can select your preferred country from the top right corner in order to begin your analysis.
These are the available countries that you can select from.
After selecting the country, you can begin analyzing any asset class according to your need. I have selected India as the default country. You can select your own country or choose any country that you want to analyze.
Under the Markets section, you will receive a broad range of assets to choose from. You can look at Commodities, Indices, Cryptocurrencies, ETFs, Bonds, Stocks, etc. Here is an example of all the features under the ‘Market’ section.
For example, if you visit the ‘Indices’ section, you will get the detailed price charts, change in price, High, Low, etc all in one place.
You can also look at any number of Global Indices with real-time price movements here. You can also compare the Indices of different countries side-by-side.
2. Tools
Now coming to the second feature of Investing. com which is “Tools”. Trading and Investment Tools have become quite important as more investors are looking to analyze companies and their balance sheets in detail. Investing.com provides a range of tools that include some unique tools such as
- Forex Correlation Calculators
- Conversion Calculator
- FED Rate Monitor
- Stock Screener
- Fibonacci Calculator
- Mortgage Calculator, etc
One of the most used features within the tools section is the “Stock Screener”. The screener in the platform is extremely easy to use. You can employ this to filter out stocks from any exchange across the globe.
Screening stocks using the tool is very simple. You have the enter some basic details such as, “Country”, “Exchange” and the “Sector” from which you want to filter stocks. After that, you can select the parameters, based on which you want to filter out the stocks. Some of the common filters include, “PE Ratio”, “Dividend yield%”, Net profit Margin, etc.
There are many Calendar tools such as “Economic Calendar”, “Holiday Calendar”, “IPO Calendar”,” Earnings calendar” and many more that remind the important dates based on the type of activity that you are interested in.
3. Charts
Let’s hop on to one of the most used features on Investing.com which is ‘Charts’. Charts have become an imminent part of a trader’s and investor’s life who wants to analyze stocks, ETFs, Currencies, etc. Investing. com provides live charts for you of every possible asset. The charts are powered by “Trading View” hence the accuracy would be spot on.
Apart from that, all the necessary indicators and symbols are also included in the charting section.
You can not only study stock charts but also Commodities, Futures & Options, Bonds, ETFs, etc of almost every exchange in the world. You could get the chart of NASDAQ 100 along with all the updates and summaries with it.
As shown above, you can get charts and instant updates of any stock or Index from any exchange within seconds. You can also carry out an elaborate analysis by clicking the ‘Technical Chart’ button at the top right corner of the screen.
You can also access Crypto chars 24 hours a day, all 7 days a week. You can easily conduct technical analysis on these charts.
4. News Analysis
The Financial markets are primarily driven by Sentiments and News. Knowing the most recent news is the top priority of traders as that can lead to a money-making opportunity. Investing.com is a great platform that offers a great solution to this problem. You can select any country and get the latest news reports in the financial domain instantly. Investing.com makes sure all the news is accurate and up to date.
Apart from the Stock News section, there are many other sections like ‘Forex News’, ‘Political Updates’, ‘Economic News’, and much more.
The platform not only covers News but also provides analysis reports on various topics such as Government meets, Stock analysis, Economic analysis, Cryptocurrency outlook, etc. The analysis reports are very informative and factual that can be extremely useful for investors as well as finance enthusiasts.
You can read countless news articles about any country using this platform.
Pricing
Looking at the exceptional features that the platform provides, you much be wondering what’s the cost? The answer to this question is, “It’s absolutely Free”. For the Indian version, Investing.com is completely free to use. The only paid feature in the platform is provided to remove the ads that appear.
The Add-Free subscription starts at Rs 556.28 per month. There are two other plans where you can save 20% by subscribing to an Add-Free version annually. The annual subscription is Rs 5339 annually. There is one last plan where you can pay for two years together where the total cost comes to Rs 8,006 for 2 years.
Review
In a line, ‘Investing. com is a great platform for every kind of finance enthusiast’. It’s one of the most value-packed website & Mobile application where you get a compilation of all the things you require. The features range from, Stock charts, Screeners, Analysis, Breaking News, Analysis Articles and so much more.
The best part is, all these are available for “Free”. You can be interrupted by some ads, but you get the option to eliminate them as well for a small price. Any novice investor can get lost in the enormous amount of information that the platform provides.
You can screen stocks, ETFs, Cryptocurrencies, etc all in one place which is a significant advantage. Investing.com takes compatibility to a next level by providing content in more than 20 languages. The mobile application syncs all the data across all the devices that you use and gives you a seamless experience.
Although it looks perfect, it is not. There are frequent ads that pop up every minute while using the platform. The layout might also seem too complex for new users as most of the data is in numbers. Serious analysts might require some more in-depth features that are not present at the moment.
All things considered, Investing. com is a complete package that you can expect at an amazing price point of “Free”.







